Перейти к содержанию
    • Ширина форума %
Перед созданием темы - убедитесь, что вы создаёте её в правильном разделе.
Темы оформленные не по образцу шаблона - не подлежат публикации на форуме.

Жуткие фризы во всех играх на любых настройках графики, на разных комплектующих


Рекомендуемые сообщения

  • Супермодератор
1 минуту назад, Кирбабай сказал:

А как поставить 16? Из-за этого лаги?

 

NVME диск ворует линии. Тот, что стоит в слоте M2_1.
Тем не менее, карте должно хватать восьми линий «за глаза».

 

{B31D4188-6153-4AAD-97FA-E7DCEB762F40}.png

Ссылка на комментарий
3 минуты назад, Misferado сказал:

 

NVME диск ворует линии. Тот, что стоит в слоте M2_1.
Тем не менее, карте должно хватать восьми линий «за глаза».

 

{B31D4188-6153-4AAD-97FA-E7DCEB762F40}.png

Во всех играх ГП загружен на 50%. Из-за этого или просто игры не нагружают?

Ссылка на комментарий
  • Супермодератор
2 минуты назад, Кирбабай сказал:

Во всех играх ГП загружен на 50%. Из-за этого или просто игры не нагружают?

 

Точно не из-за шины х8.
Запишите через OBS минут 5-7 ролик геймплея с включенным мониторингом, залейте куда-нибудь на ютуб или файлообменник. Так будет понятнее.

Ссылка на комментарий
1 час назад, Misferado сказал:


Запишите через OBS минут 5-7 ролик геймплея

Здесь фризы и текстуры медленно прогружаются. 

https://pixeldrain.com/u/nxdyyDxa

 

Здесь поначалу норм, в конце видно как текстуры деревьев медленно грузятся

https://pixeldrain.com/u/6RNGQS2H

Ссылка на комментарий
  • Супермодератор
13 минут назад, Кирбабай сказал:

Здесь фризы и текстуры медленно прогружаются. 

https://pixeldrain.com/u/nxdyyDxa

 

Здесь поначалу норм, в конце видно как текстуры деревьев медленно грузятся

https://pixeldrain.com/u/6RNGQS2H

 

Сейчас гляну 👌

Ссылка на комментарий
  • Супермодератор
21 минуту назад, Кирбабай сказал:

Здесь фризы и текстуры медленно прогружаются. 

 

За что вот этот датчик отвечает в вашем случае? В MSI Afterburner он находится в списке на 1 пункт выше от частоты ядра ГП. Всегда на сотку загружен.

изображение.png

 

Фризы и относительно низкий FPS это нормально для RUST. Он только на X3D камнях адекватно работает, и то не без фризов. Там всё в процессор и подсистему памяти упирается.

По поводу второй игры ничего не знаю, но вижу, что у вас FPS на 120 залочен. Либо в игре, либо в панели NVIDIA.

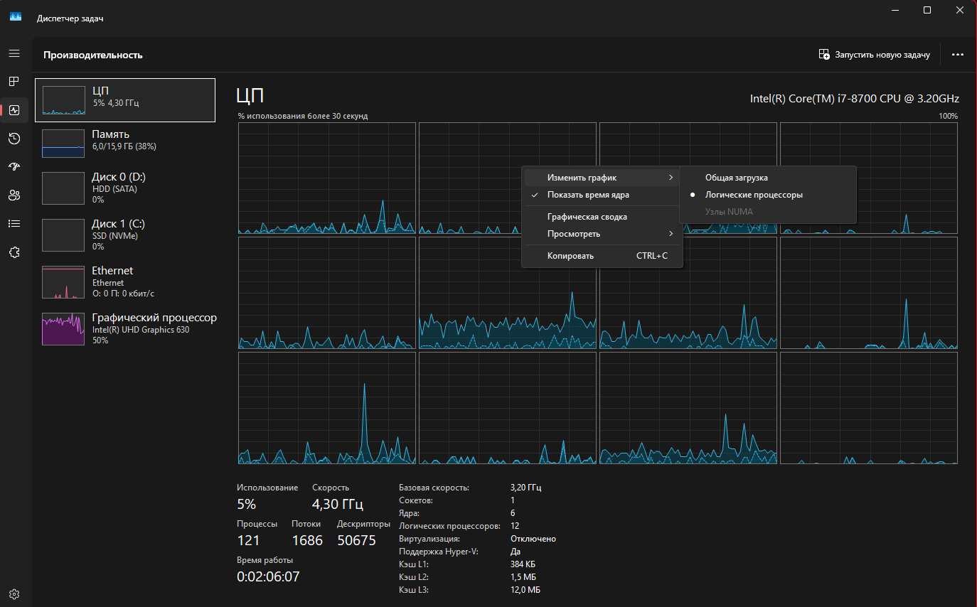
Гляньте в диспетчере задач, все ли ядра отображаются?


{E77AE088-8C95-470B-838E-39C9E52F8C91}.png

 

И да, если будете ещё записывать ролики, сделайте время кадра и FPS «графиком»

изображение.png

Ссылка на комментарий
4 минуты назад, Misferado сказал:

За что вот этот датчик отвечает в вашем случае? В MSI Afterburner он находится в списке на 1 пункт выше от частоты ядра ГП. Всегда на сотку загружен.

Что-то из этого?

692C1CAE-707E-4C21-9051-4849FD49C5C0.png.4fb43dba926b2f154f61ca9c0d3f48fd.png

5 минут назад, Misferado сказал:

Фризы и относительно низкий FPS это нормально для RUST.

Дело в том что эта не единственная игра где так... И на старой системе такого не было, хотя тоже играл на максималках.

Ссылка на комментарий
  • Супермодератор
1 минуту назад, Кирбабай сказал:

Что-то из этого?

692C1CAE-707E-4C21-9051-4849FD49C5C0.png.4fb43dba926b2f154f61ca9c0d3f48fd.png

 

Не понятно. Попробуйте отключать по одному. Как пропадёт 100% значение из мониторинга, значит оно

Ссылка на комментарий
7 минут назад, Misferado сказал:

По поводу второй игры ничего не знаю, но вижу, что у вас FPS на 120 залочен.

FPS всегда нормальный, залочил чтобы с частотой монитора конфликтов небыло

Ссылка на комментарий
  • Супермодератор
Только что, Кирбабай сказал:

FPS всегда нормальный, залочил чтобы с частотой монитора конфликтов небыло

 

Поэтому видеокарта и не нагружается в играх, где процессора достаточно.
А где оптимизация мусорная (RUST), там только 9800x3D справится.

У вас сейчас ПК на базе 14700к, так? Почему перешли на этот процессор с 9800x3D?

Ссылка на комментарий
9 минут назад, Misferado сказал:

Гляньте в диспетчере задач, все ли ядра отображаются?

4E6B56D5-6A9A-41FF-87AA-8EBA978AE974.thumb.png.5bf1fe3594b629df9a2508c33a11cfef.png

1 минуту назад, Misferado сказал:

Почему перешли на этот процессор с 9800x3D?

Для моей работы больше подходит. 

2 минуты назад, Misferado сказал:

Поэтому видеокарта и не нагружается в играх, где процессора достаточно.

Но мои проблемы не этим вызваны же?

Ссылка на комментарий
  • Супермодератор
9 минут назад, Кирбабай сказал:

Но мои проблемы не этим вызваны же?

 

Нет, проблема не в ограничении FPS.

Когда вы тестировали на 9800x3D, там ровно та же ситуация? Просто 9800x3D в играх, которые жрут много процессорной мощности будет в полтора-два раза лучше по FPS, чем 14700К. А по стабильности времени кадра во все три раза.

Ссылка на комментарий
1 час назад, Misferado сказал:

Когда вы тестировали на 9800x3D, там ровно та же ситуация?

Да, так же было, поэтому и думаю что в видеокарте дело

Попробую всё-таки М2 выдернуть. Производители гады, обещали что один накопитель не будет линии воровать

Ссылка на комментарий
  • Супермодератор
13 минут назад, Кирбабай сказал:

Да, так же было, поэтому и думаю что в видеокарте дело

Попробую всё-таки М2 выдернуть. Производители гады, обещали что один накопитель не будет линии воровать

 

В нижний слот его поставьте, тогда не будет воровать линии.

 

2 часа назад, Misferado сказал:

изображение.png

 

Что это за датчик так и не посмотрели?

Ссылка на комментарий
20 минут назад, Misferado сказал:

В нижний слот его поставьте, тогда не будет воровать линии.

Я думал что наоборот, первый слот не ворует...

21 минуту назад, Misferado сказал:

Что это за датчик так и не посмотрели?

Пока нет, напишу когда найду

Ссылка на комментарий
  • Супермодератор
3 минуты назад, Кирбабай сказал:

Я думал что наоборот, первый слот не ворует...

 

Только первый и ворует, остальные независимые)

Ссылка на комментарий
  • Супермодератор
4 минуты назад, Кирбабай сказал:

А это нормально?

2C98A8BA-CC94-4D80-9A23-9EEE2BE5D42D.png.c5a135a8e7ef6be15550feb15fc826cc.png

 

Почему 1.1 ?)

 

Энергосбережение в простое
Запустите игру в оконном режиме и проверьте, сколько линий и какой версии

Ссылка на комментарий
3 минуты назад, Misferado сказал:

 

Энергосбережение в простое
Запустите игру в оконном режиме и проверьте, сколько линий и какой версии

Сейчас уж м2 переставлю и проверю

8 минут назад, Misferado сказал:

Запустите игру в оконном режиме и проверьте, сколько линий и какой версии

Посмотрел всё-таки) 8 5.0

Ссылка на комментарий
23 часа назад, Кирбабай сказал:

Посмотрел всё-таки) 8 5.0

Это до перестановки в чипсетный слот диска? Если до, то норма. Если после - где-то заклинила бифуркация pcie линий. Рекомендую сбросить биос на дефолт и перенастроить.

Посмотрел видео(по диагонали), автор не совсем правильно выражается. На видео дальность прорисовки по-видимому так настроена в игре (либо в настройках либо так заложено разработчиком).

Текстуры же, как и геометрия, появляются моментально, как только автор приближается на определенную дистанцию. Как по мне, не в железе и не в софте дело.

Ссылка на комментарий

Присоединяйтесь к обсуждению

Вы можете написать сейчас и зарегистрироваться позже. Если у вас есть аккаунт, авторизуйтесь, чтобы опубликовать от имени своего аккаунта.

Гость
К сожалению, ваш контент содержит запрещённые слова. Пожалуйста, отредактируйте контент, чтобы удалить выделенные ниже слова.
Ответить в этой теме...

×   Вставлено с форматированием.   Восстановить форматирование

  Разрешено использовать не более 75 эмодзи.

×   Ваша ссылка была автоматически встроена.   Отображать как обычную ссылку

×   Ваш предыдущий контент был восстановлен.   Очистить редактор

×   Вы не можете вставлять изображения напрямую. Загружайте или вставляйте изображения по ссылке.

×
×
  • Создать...

Важная информация

Уважаемый гость, прежде чем пройти регистрацию или создать тему - ознакомьтесь с правилами форума - Правила