Перед созданием темы - убедитесь, что вы создаёте её в правильном разделе.
Темы оформленные не по образцу шаблона - не подлежат публикации на форуме.
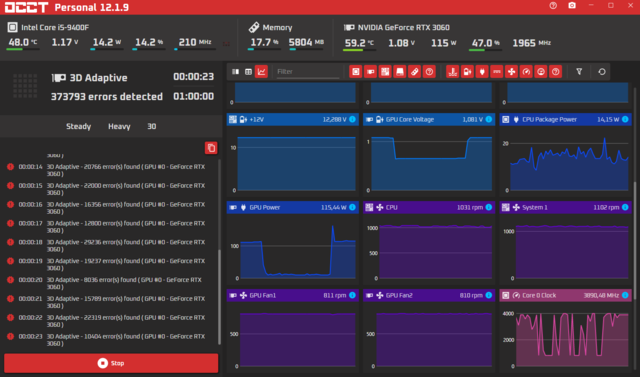
Непонятные артефакты в играх на видеокарте KFA2 RTX 3060 12 GB LHR
-
Recently Browsing 0 members
- No registered users viewing this page.

Recommended Posts
Join the conversation
You can post now and register later. If you have an account, sign in now to post with your account.