Перейти к содержанию
    • Ширина форума %
Перед созданием темы - убедитесь, что вы создаёте её в правильном разделе.
Темы оформленные не по образцу шаблона - не подлежат публикации на форуме.

OpenGL как обновить на последнею версию и надо ли это вообще?


Перейти к решению Решено Misferado,

Рекомендуемые сообщения

Суть и описание Вашей проблемы:

Добрый день.

Решил протестировать видеокарту FurMark2 x64 (2.10.2) и при тесте увидел версию OpenGL. Везде пишут, что OpenGL ставится вместе с драйверами. Обновляй все и у тебя будет последний OpenGL.

Вопроса два, как обновить на последнею версию и надо ли это вообще?


Когда (после чего) появилась проблема:

После проведения теста


Ваши действия по решению проблемы:

Поиск в интернете


Комплектующие ПК:

Материнская плата MSI B650 GAMING PLUS Wi-Fi
Процессор AMD Ryzen 5 7500F
Оперативная память ADATA XPG Lancer [AX5U6000C3016G-DCLABK] 32 ГБ
Видеокарта Gigabyte GeForce RTX 5060 Ti WINDFORCE
Накопитель 1000 ГБ M.2 NVMe накопитель Apacer AS2280Q4X
Блок питания Cougar GST 650W
Корпус Ocypus Gamma C60 ARGB
Система охлаждения Thermalright Assassin X 120 Refined SE


Операционная система: Windows 11
Скриншоты/фото с проблемой:
Ссылка на комментарий
  • Xedik изменил название на OpenGL как обновить на последнею версию и надо ли это вообще?
  • Модератор
4 часа назад, ilpa1977 сказал:

Вопроса два, как обновить на последнею версию и надо ли это вообще?


1.  Видеокарта  RTX 5060 Ti  поддерживает OpenGL 4.6, что означает, что она способна работать с любыми версиями OpenGL вплоть до 4.6.
2 . Различные приложения могут использовать разные версии OpenGL в зависимости от своих требований и оптимизаций.  
3 Да именно  OpenGL ставится при установке драйвера  

Ссылка на комментарий
6 часов назад, Xedik сказал:

3 Да именно  OpenGL ставится при установке драйвера 

У меня и стоит последняя версия драйвера 581.80, а вопрос возник из-за того, что в видео, где тестировалась такая же карта, но на драйверах 581.29 и там был OpenGL 4.6.

Почему у меня с более свежими драйверами установилась более старая версия OpenGL?

Само видео: Ютуб

 

Изменено пользователем ilpa1977
Ссылка на комментарий
  • Супермодератор
  • Решение

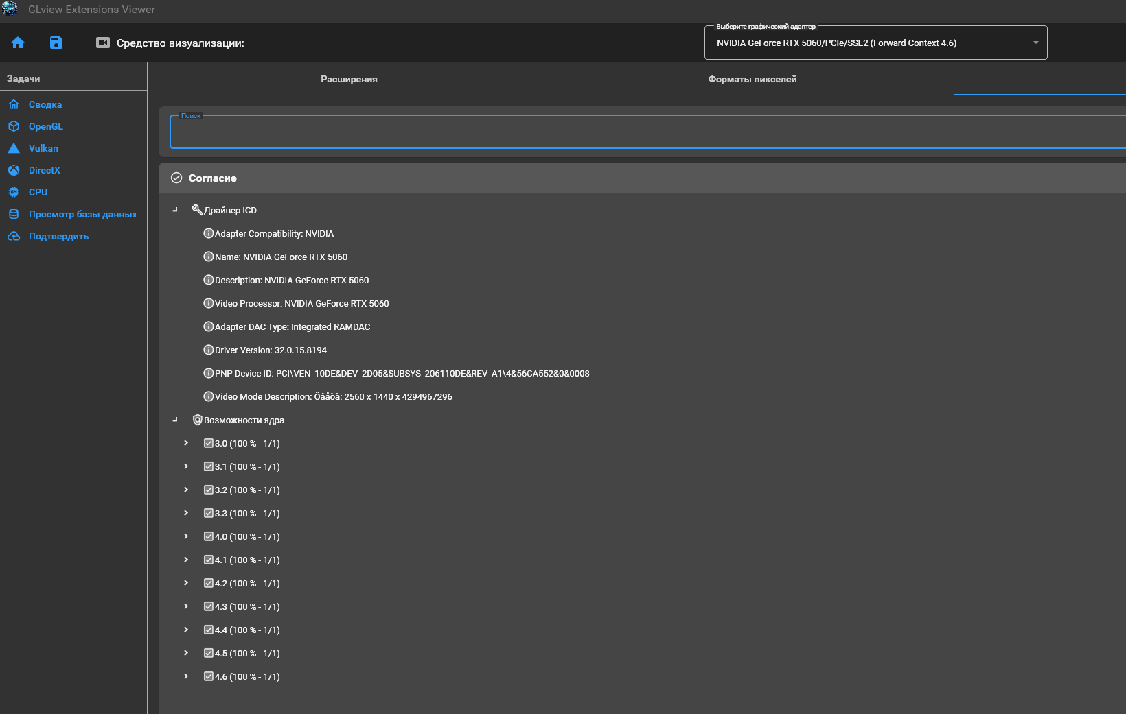
GLView скачайте, откройте и убедитесь, что у вас 4.6 установлена.
Если так, то сам FurMark просто не запрашивает последнюю версию. Причин много.

изображение.png

 

{BE76E30E-38D3-4280-B9E1-B08F362A2004}.png

 

{C6BC46DC-6042-4753-BAED-987A6066C4B1}.png

ОтблагодаритьТ-Банк | USDT TRC20 THBTnSy44uvbwZGqR2o4i7rfdmtKUhyUiN

Ссылка на комментарий

Присоединяйтесь к обсуждению

Вы можете написать сейчас и зарегистрироваться позже. Если у вас есть аккаунт, авторизуйтесь, чтобы опубликовать от имени своего аккаунта.

Гость
К сожалению, ваш контент содержит запрещённые слова. Пожалуйста, отредактируйте контент, чтобы удалить выделенные ниже слова.
Ответить в этой теме...

×   Вставлено с форматированием.   Восстановить форматирование

  Разрешено использовать не более 75 эмодзи.

×   Ваша ссылка была автоматически встроена.   Отображать как обычную ссылку

×   Ваш предыдущий контент был восстановлен.   Очистить редактор

×   Вы не можете вставлять изображения напрямую. Загружайте или вставляйте изображения по ссылке.

×
×
  • Создать...

Важная информация

Уважаемый гость, прежде чем пройти регистрацию или создать тему - ознакомьтесь с правилами форума - Правила